简介:
物联网管理系统源码 号卡智能管理平台 轻量级物联网综合业务支撑平台
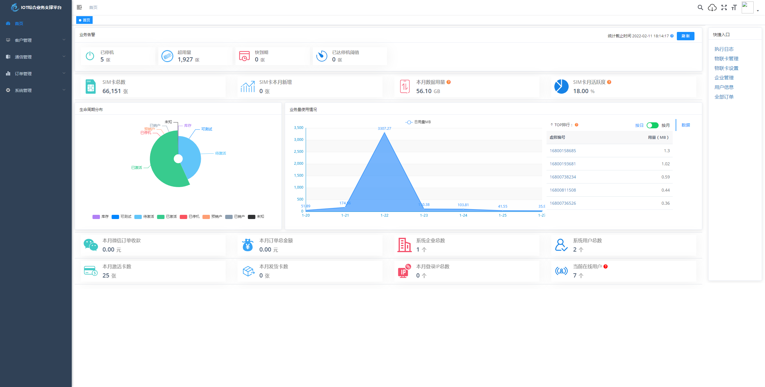
基于 SpringBoot、Vue、Mybatis、RabbitMq、Mysql、Redis 等开发的轻量级的物联网综合业务支撑平台。支持物联网卡、物联网模组、卡+模组融合管理。提供状态、资费、客户、进销存、合同、订单、续费、充值、诊断、账单等功能。
平台可同时接入中国移动、中国电信、中国联通、第三方物联网卡进行统一管理。逐步完善平台,助您快速接入物联网,让万物互联更简单。
图片:
![图片[1]-物联网管理系统源码 号卡智能管理平台 轻量级物联网综合业务支撑平台-智富思维学堂](/wp-content/uploads/replace/2025/11/25/d1dc4f2e27c593729d8b3e25bb5d5164.png)
![图片[2]-物联网管理系统源码 号卡智能管理平台 轻量级物联网综合业务支撑平台-智富思维学堂](/wp-content/uploads/replace/2025/11/25/6cf41e57e36a363d2587d681524322c6.png)
![图片[3]-物联网管理系统源码 号卡智能管理平台 轻量级物联网综合业务支撑平台-智富思维学堂](/wp-content/uploads/replace/2025/11/25/f4e1ad87045f8fe429c45814928420f6.png)
![图片[4]-物联网管理系统源码 号卡智能管理平台 轻量级物联网综合业务支撑平台-智富思维学堂](/wp-content/uploads/replace/2025/11/25/b83c36ea4f3e821fa80f438ce8a84840.png)
![图片[5]-物联网管理系统源码 号卡智能管理平台 轻量级物联网综合业务支撑平台-智富思维学堂](/wp-content/uploads/replace/2025/11/25/7947ded1d399a84d58918ab05928395f.png)
感谢您的来访,获取更多精彩文章请收藏本站。
© 版权声明















暂无评论内容